Developer Experience
Empower developers with end-to-end visibility from build to production.
Lead with data, not assumptions
Roadmap decisions were initially based on internal assumptions and requests from high-value customers. I led a generative research initiative to uncover what developers truly needed visibility into builds, deployments, and security risks before reaching production. These insights reshaped the product direction to better align with real developer needs.
Strategic Thinking
Vision-Driven Design
MY ROLE
Staff Product Designer
COMPANY
VMware/Broadcom
DESIGNING WITH IMPACT THAT MATTERS
IMPROVEMENTS IN SPEED AND EFFICIENCY
Lead Time For Change
Reduce the time it takes for code changes to reach production.
🟣 Today: 2 weeks → 🟢 Projected: 1 week
Deployment Frequency
Increase how often code makes it to production.
🟣 Today: 1 deployment/week → 🟢 Projected: 3 deployments/week

PROBLEM: RESEARCH GAP & PRODUCT DIRECTION
RESEARCH GAPS LED TO A NARROW PRODUCT DIRECTION
At the time, roadmap decisions were based heavily on feedback from a single high-value customer, leading PMs and engineering to prioritize security enhancements. While valid, this direction lacked broader developer insight. I identified this research gap and advocated for a more representative understanding of developer pain points to guide the roadmap.

key gaps in visibility across the developer journey.
CURRENT DESIGNS MISS CRITICAL INSIGHTS:
Around builds, deployment paths, and post-deployment vulnerabilities.
HOW I APPROACHED THE PROBLEM
INFLUENCE PRODUCT MANAGEMENT
I advocated for generative research by showing that our product direction relied too heavily on a single customer’s input and lacked broader validation. To build a compelling case:
Meet the PRIMARY user

Scott
APPLICATION DEVELOPER
San Francisco
Scott is a self-taught coder with a Computer Science degree who thrives in complex environments. He owns feature development, frequent releases, and production stability. While his coding skills are strong, he struggles with security and observability, relying heavily on operators to understand what broke, why, and whether it reached production.
What drives Scott?
He values autonomy and the ability to act quickly. He wants to ship secure, production-ready code with confidence and understand build failures without needing to ask for help.
The friction I usually face:
EMPATHY MAPPING SESSIONS
UNDERSTAND USERS MENTAL MODEL
Collaborative sessions
I conducted empathy mapping sessions with 12 developers and operators to uncover how they think, feel, and act during build and release workflows.
Virtual alignment
Running these sessions remotely created space for real-time input, helping surface consistent pain points around build visibility, supply chain confidence, and vulnerability ownership.
Shared understanding
This interactive method made it easier for teams to align around user perspectives—despite being distributed.


JOURNEY MAPPING
WHAT DID WE LEARN?
VALIDATING AND PRIORITIZING USER NEEDS
WHAT USERS CARE ABOUT MOST
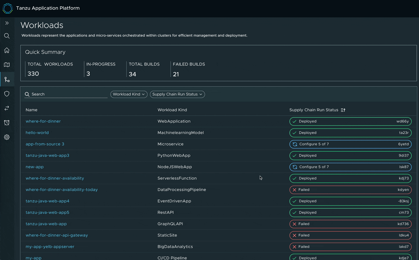
Build Visibility
Give users clarity into how many builds make it to production.
Post-Production Vulnerabilities
Help users detect and address vulnerabilities after deployment.
Multi-Site Awareness
Expose visibility across production sites for distributed teams.
Performance Metrics
Track efficiency metrics like lead time and deployment frequency.

Survey Results: based on 132 responses from developers
NORTHSTAR DESIGNS
CREATED NORTH STAR DESIGNS
Grounded in both quantitative and qualitative insights, I crafted north star designs that envision an ideal experience for app developers, while also addressing the needs of app operators.
HOW I GOT A BUY-IN
ALIGNING TEAMS AROUND USER PAIN POINTS
I focused on surfacing user pain points and creating shared understanding across engineering and leadership along with product.
FInal Designs
SHAPING THE MVP THROUGH COLLABORATION
With engineering and product teams, aligning on what was feasible within existing resource constraints. We scoped the work across near-term, mid-term, and long-term priorities, and implemented the MVP accordingly.
TO SUMMARIZE
Generative Research
USER NEEDS
Uncovered user needs through interviews and discovery sessions.
PRIMARY USER
PRIMARY USER
Captured goals, frustrations, and motivations to inform design direction.
NORTHSTAR
VISION
Defined long-term experience vision based on user pain points and desired outcomes.
IMPLEMENT FEATURES
PRODUCT VALUE
Prioritized and shipped features that aligned with real user needs and delivered product value.
Developer Experience
Troubleshooting Dashboard
Predictive Maintenance
About Raj
Developer Experience
Empower developers with end-to-end visibility from build to production.
Lead with data, not assumptions
Roadmap decisions were initially based on internal assumptions and requests from high-value customers. I led a generative research initiative to uncover what developers truly needed visibility into builds, deployments, and security risks before reaching production. These insights reshaped the product direction to better align with real developer needs.
Strategic Thinking
Vision-Driven Design
MY ROLE
Staff Product Designer
COMPANY
VMware/Broadcom
DESIGNING WITH IMPACT THAT MATTERS
IMPROVEMENTS IN SPEED AND EFFICIENCY
Lead Time For Change
Reduce the time it takes for code changes to reach production.
🟣 Today: 2 weeks → 🟢 Projected: 1 week
Deployment Frequency
Increase how often code makes it to production.
🟣 Today: 1 deployment/week → 🟢 Projected: 3 deployments/week



PROBLEM: RESEARCH GAP & PRODUCT DIRECTION
RESEARCH GAPS LED TO A NARROW PRODUCT DIRECTION
At the time, roadmap decisions were based heavily on feedback from a single high-value customer, leading PMs and engineering to prioritize security enhancements. While valid, this direction lacked broader developer insight. I identified this research gap and advocated for a more representative understanding of developer pain points to guide the roadmap.
key gaps in visibility across the developer journey.
CURRENT DESIGNS MISS CRITICAL INSIGHTS:
Around builds, deployment paths, and post-deployment vulnerabilities.
HOW I APPROACHED THE PROBLEM
INFLUENCE PRODUCT MANAGEMENT
I advocated for generative research by showing that our product direction relied too heavily on a single customer’s input and lacked broader validation. To build a compelling case:
Meet the PRIMARY user

Scott
APPLICATION DEVELOPER
San Francisco
Scott is a self-taught coder with a Computer Science degree who thrives in complex environments. He owns feature development, frequent releases, and production stability. While his coding skills are strong, he struggles with security and observability, relying heavily on operators to understand what broke, why, and whether it reached production.
What drives Scott?
He values autonomy and the ability to act quickly. He wants to ship secure, production-ready code with confidence and understand build failures without needing to ask for help.
The friction I usually face:
EMPATHY MAPPING SESSIONS
UNDERSTAND USERS MENTAL MODEL
Collaborative sessions
I conducted empathy mapping sessions with 12 developers and operators to uncover how they think, feel, and act during build and release workflows.
Virtual alignment
Running these sessions remotely created space for real-time input, helping surface consistent pain points around build visibility, supply chain confidence, and vulnerability ownership.
Shared understanding
This interactive method made it easier for teams to align around user perspectives—despite being distributed.


JOURNEY MAPPING
WHAT DID WE LEARN?
VALIDATING AND PRIORITIZING USER NEEDS
WHAT USERS CARE ABOUT MOST
Build Visibility
Give users clarity into how many builds make it to production.
Post-Production Vulnerabilities
Help users detect and address vulnerabilities after deployment.
Multi-Site Awareness
Expose visibility across production sites for distributed teams.
Performance Metrics
Track efficiency metrics like lead time and deployment frequency.

Survey Results: based on 132 responses from developers
NORTHSTAR DESIGNS
CREATED NORTH STAR DESIGNS
Grounded in both quantitative and qualitative insights, I crafted north star designs that envision an ideal experience for app developers, while also addressing the needs of app operators.
HOW I GOT A BUY-IN
ALIGNING TEAMS AROUND USER PAIN POINTS
I focused on surfacing user pain points and creating shared understanding across engineering and leadership along with product.
FInal Designs
SHAPING THE MVP THROUGH COLLABORATION
With engineering and product teams, aligning on what was feasible within existing resource constraints. We scoped the work across near-term, mid-term, and long-term priorities, and implemented the MVP accordingly.
TO SUMMARIZE
Generative Research
USER NEEDS
Uncovered user needs through interviews and discovery sessions.
PRIMARY USER
PRIMARY USER
Captured goals, frustrations, and motivations to inform design direction.
NORTHSTAR
VISION
Defined long-term experience vision based on user pain points and desired outcomes.
IMPLEMENT FEATURES
PRODUCT VALUE
Prioritized and shipped features that aligned with real user needs and delivered product value.
Developer Experience
Empower developers with end-to-end visibility from build to production.
Lead with data, not assumptions
Roadmap decisions were initially based on internal assumptions and requests from high-value customers. I led a generative research initiative to uncover what developers truly needed visibility into builds, deployments, and security risks before reaching production. These insights reshaped the product direction to better align with real developer needs.
Strategic Thinking
Vision-Driven Design
MY ROLE
Staff Product Designer
COMPANY
VMware/Broadcom
DESIGNING WITH IMPACT THAT MATTERS
IMPROVEMENTS IN SPEED AND EFFICIENCY
Lead Time For Change
Reduce the time it takes for code changes to reach production.
🟣 Today: 2 weeks → 🟢 Projected: 1 week
Deployment Frequency
Increase how often code makes it to production.
🟣 Today: 1 deployment/week → 🟢 Projected: 3 deployments/week



PROBLEM: RESEARCH GAP & PRODUCT DIRECTION
RESEARCH GAPS LED TO A NARROW PRODUCT DIRECTION
At the time, roadmap decisions were based heavily on feedback from a single high-value customer, leading PMs and engineering to prioritize security enhancements. While valid, this direction lacked broader developer insight. I identified this research gap and advocated for a more representative understanding of developer pain points to guide the roadmap.
key gaps in visibility across the developer journey.
CURRENT DESIGNS MISS CRITICAL INSIGHTS:
Around builds, deployment paths, and post-deployment vulnerabilities.
HOW I APPROACHED THE PROBLEM
INFLUENCE PRODUCT MANAGEMENT
I advocated for generative research by showing that our product direction relied too heavily on a single customer’s input and lacked broader validation.To build a compelling case:
Meet the PRIMARY user

Scott
APPLICATION DEVELOPER
San Francisco
Scott is a self-taught coder with a Computer Science degree who thrives in complex environments. He owns feature development, frequent releases, and production stability. While his coding skills are strong, he struggles with security and observability, relying heavily on operators to understand what broke, why, and whether it reached production.
What drives Scott?
He values autonomy and the ability to act quickly. He wants to ship secure, production-ready code with confidence and understand build failures without needing to ask for help.
The friction I usually face:
EMPATHY MAPPING SESSIONS
UNDERSTAND USERS MENTAL MODEL
Collaborative sessions
I conducted empathy mapping sessions with 12 developers and operators to uncover how they think, feel, and act during build and release workflows.
Virtual alignment
Running these sessions remotely created space for real-time input, helping surface consistent pain points around build visibility, supply chain confidence, and vulnerability ownership.
Shared understanding
This interactive method made it easier for teams to align around user perspectives—despite being distributed.


JOURNEY MAPPING
WHAT DID I LEARN?
VALIDATING AND PRIORITIZING USER NEEDS
WHAT USERS CARE ABOUT MOST
Build Visibility
Give users clarity into how many builds make it to production.
Post-Production Vulnerabilities
Help users detect and address vulnerabilities after deployment.
Multi-Site Awareness
Expose visibility across production sites for distributed teams.
Performance Metrics
Track efficiency metrics like lead time and deployment frequency.

Survey Results: based on 132 responses from developers
NORTHSTAR DESIGNS
CREATED NORTH STAR DESIGNS
Grounded in both quantitative and qualitative insights, I crafted north star designs that envision an ideal experience for app developers, while also addressing the needs of app operators.
HOW I GOT A BUY-IN
ALIGNING TEAMS AROUND USER PAIN POINTS
I focused on surfacing user pain points and creating shared understanding across engineering and leadership along with product.
FInal Designs
SHAPING THE MVP THROUGH COLLABORATION
With engineering and product teams, aligning on what was feasible within existing resource constraints. We scoped the work across near-term, mid-term, and long-term priorities, and implemented the MVP accordingly.
TO SUMMARIZE
Generative Research
USER NEEDS
Uncovered user needs through interviews and discovery sessions.
PRIMARY USER
PRIMARY USER
Captured goals, frustrations, and motivations to inform design direction.
NORTHSTAR
VISION
Defined long-term experience vision based on user pain points and desired outcomes.
IMPLEMENT FEATURES
PRODUCT VALUE
Prioritized and shipped features that aligned with real user needs and delivered product value.